1 / 32

制冷原理教学课件 第三章 双级蒸气压缩式和复叠式制冷循环

制冷原理教学课件 第三章 双级蒸气压缩式和复叠式制冷循环. 第 3 章 双级蒸气压缩式和复叠式制冷循环. 3.1 采用多级蒸气压缩式制冷循环的原因 3.1.1 单级蒸气压缩式制冷循环的局限性 1 .实际吸气容积减少,制冷量降低,节流损失增加,制冷系数下降。 2 .压缩机的排气温度上升。 3 .压缩机运行时的压力比增大,容积效率下降。 3.1.2 采用多级蒸气压缩制冷循环的必要性 ( 1 )降低压缩机的排气温度 ( 2 )降低压力比 ( 3 )减少节流损失. 第 3 章 双级蒸气压缩式和复叠式制冷循环.

Download Presentation

制冷原理教学课件 第三章 双级蒸气压缩式和复叠式制冷循环

An Image/Link below is provided (as is) to download presentation Download Policy: Content on the Website is provided to you AS IS for your information and personal use and may not be sold / licensed / shared on other websites without getting consent from its author. Content is provided to you AS IS for your information and personal use only. Download presentation by click this link. While downloading, if for some reason you are not able to download a presentation, the publisher may have deleted the file from their server. During download, if you can't get a presentation, the file might be deleted by the publisher.

E N D

Presentation Transcript


  1. 制冷原理教学课件 第三章 双级蒸气压缩式和复叠式制冷循环

  2. 第3章 双级蒸气压缩式和复叠式制冷循环 • 3.1 采用多级蒸气压缩式制冷循环的原因 • 3.1.1 单级蒸气压缩式制冷循环的局限性 • 1.实际吸气容积减少,制冷量降低,节流损失增加,制冷系数下降。 • 2.压缩机的排气温度上升。 • 3.压缩机运行时的压力比增大,容积效率下降。 • 3.1.2 采用多级蒸气压缩制冷循环的必要性 • (1)降低压缩机的排气温度 • (2)降低压力比 • (3)减少节流损失

  3. 第3章 双级蒸气压缩式和复叠式制冷循环 3.2.1 双级蒸气压缩式制冷循环基本类型 1.一级节流、中间完全冷却的两级压缩制冷循环 2.一级节流、中间不完全冷却的两级压缩制冷循环 3.两级节流、中间完全冷却的两级压缩制冷循环 4.两级节流、中间不完全冷却的两级压缩制冷循环 5.两级节流、具有中温蒸发器的中间完全冷却两级压缩制冷循环

  4. 第3章 双级蒸气压缩式和复叠式制冷循环 • 3.2.2 一级节流中间完全冷却循环 • 图3-1 一级节流中间完全冷却制冷循环

  5. 第3章 双级蒸气压缩式和复叠式制冷循环

  6. 第3章 双级蒸气压缩式和复叠式制冷循环 • 3.2.3 一级节流中间不完全冷却循环 • 图3-2 一级节流中间不完全冷却制冷循环

  7. 第3章 双级蒸气压缩式和复叠式制冷循环

  8. 第3章 双级蒸气压缩式和复叠式制冷循环 • 3.2.4 一级节流中间不冷却循环 • 图3-3 一级节流中间不冷却制冷循环

  9. 第3章 双级蒸气压缩式和复叠式制冷循环 • 3.2.5 二级节流中间完全冷却循环 • 图3-4 二级节流中间完全冷却制冷循环

  10. 第3章 双级蒸气压缩式和复叠式制冷循环 • 3.2.6 二级节流中间不完全冷却循环 • 图3-5 二级节流中间不完全冷却制冷循环

  11. 第3章 双级蒸气压缩式和复叠式制冷循环 • 3.2.7 氨泵供液的双级压缩制冷循环 • 图3-6 氨泵供液的一级节流中间完全冷却制冷循环

  12. 第3章 双级蒸气压缩式和复叠式制冷循环

  13. 第3章 双级蒸气压缩式和复叠式制冷循环

  14. 第3章 双级蒸气压缩式和复叠式制冷循环 • 3.2.8 双级蒸气压缩式制冷循环的比较分析 • (1)中间不完全冷却循环的制冷系数要比中间完全冷却循环的制冷系数小 • (2)在相同的冷却条件下,一级节流循环要比二级节流循环的制冷系数小 • 1)一级节流可依靠高压制冷剂本身的压力供液到较远的用冷场所,适用于大型制冷装置。 • 2)盘管中的高压制冷剂液体不与中间冷却器中的制冷剂相接触,减少了润滑油进入蒸发器的机会,可提高热交换设备的换热效果。 • 3)蒸发器和中间冷却器分别供液,便于操作控制,有利于制冷系统的安全运行

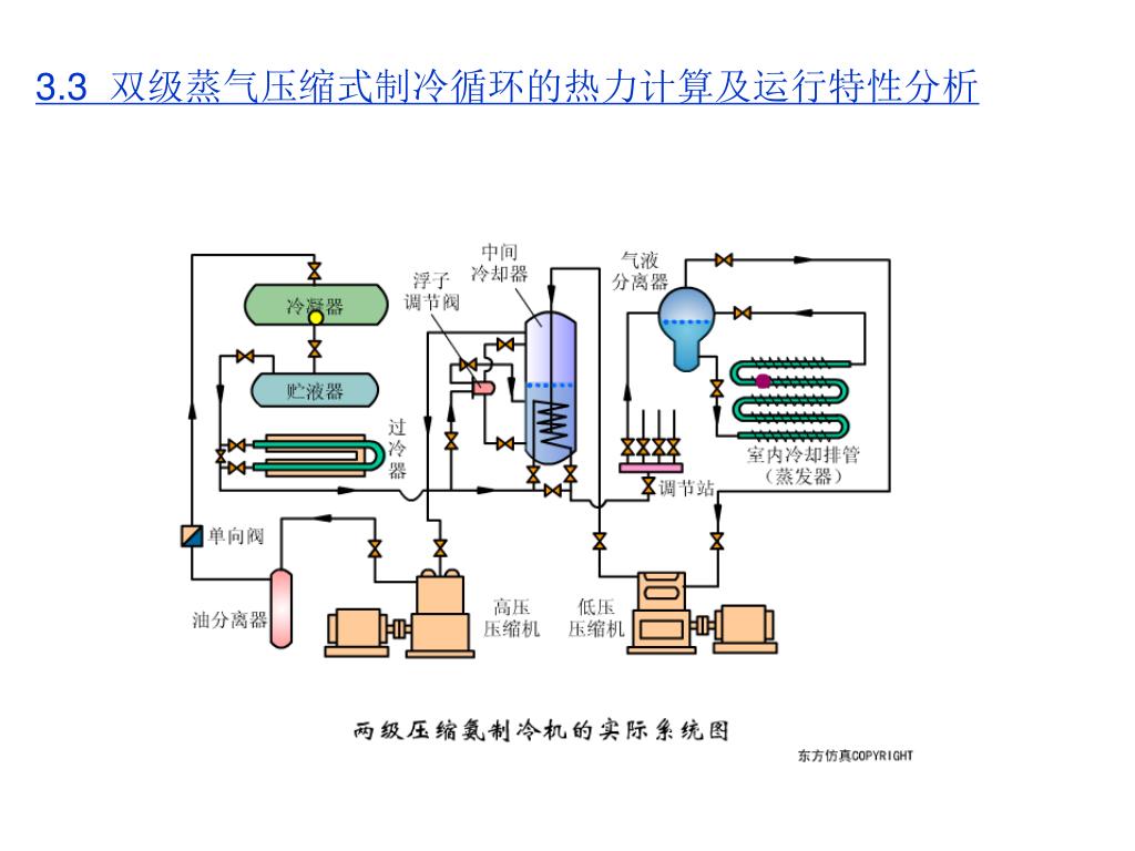
  15. 3.3 双级蒸气压缩式制冷循环的热力计算及运行特性分析 • 3.3.1 制冷剂与循环形式的选择 • 双级压缩制冷循环通常应使用中温制冷剂。目前广泛使用的制冷剂是R717、R22和R502。R717常采用一级节流中间完全冷却形式,R22、R502常采用一级节流中间不完全冷却形式。 • 对采用回热循环有利的R12、R502等制冷剂,就采用中间不完全冷却的循环形式;对采用回热循环形式不利的制冷剂(如R717),则应采用中间完全冷却的循环形式。

  16. 3.3 双级蒸气压缩式制冷循环的热力计算及运行特性分析 • 3.3.2 循环工作参数的确定 • 1.容积比的选择 • qvtg高压级理论输气量(m3/s); • qvtd低压级理论输气量(m3/s); • qmg高压级制冷剂的质量流量(kg/s); • qmd低压级制冷剂的质量流量(kg/s); • vg高压级吸气比体积(m3/kg); • vd低压级吸气比体积(m3/kg); • g高压级输气系数; • d低压级输气系数

  17. 3.3 双级蒸气压缩式制冷循环的热力计算及运行特性分析 • 根据我国冷藏库的生产实践,当蒸发温度t0=-28~-40℃范围内时,容积比的值通常取0.33~0.5之间,即qvtg:qvtd=1:3~1:2。在长江以南地区宜取大些。 • 合理的容积比的选择还应结合考虑其他经济指标。配组双级压缩机的容积比可以有较大的选择余地。如果采用单机双级压缩机,则它的容积比是既定的,容积比的值通常只有0.33和0.5两种。

  18. 3.3 双级蒸气压缩式制冷循环的热力计算及运行特性分析 2.中间压力与中间温度的确定 • (1)选配压缩机时中间压力的确定 • 选配压缩机时,中间压力pm的选择,可以根据制冷系数最大这一原则去选取,这一中间压力pm又称最佳中间压力。确定最佳中间压力pm常用的方法有公式法和图解法。 • 1)公式法 • 常用的公式法有比例中项公式法和拉塞经验公式法两种 • ①比例中项公式法 • 按压力的比例中项确定中间压力 • 式中Pm ,Po和Pk分别为中间压力、蒸发压力和冷凝压力,单位MPa

  19. 3.3 双级蒸气压缩式制冷循环的热力计算及运行特性分析 • ②拉塞经验公式法 • 对于两级氨制冷循环,拉赛(A.Rasi)提出了较为简单的最佳中间温度计算式: • tm=0.4tk+ 0.6to+3 • 式中,tm , tk和to分别表示中间温度,冷凝温度和蒸发温度,单位均为℃。 • 上式不只适用于氨,在-40~40℃温度范围内,对于R12也能得到满意的结果。

  20. 3.3 双级蒸气压缩式制冷循环的热力计算及运行特性分析 • 2)图解法 • ①根据确定的蒸发压力p0和冷凝压力pk, • ②在pm(tm)值的上下,按一定间隔选取若干个中间温度tm值。 • ③根据给定的工况和选取的各个中间温度tm分别画出双级缩循环的lgp-h图,确定循环的各状态点的参数,计算出相应的制冷系数。 • ④绘制=f(tm)曲线,找到制冷系数最大值max,由该点对应的中间温度tm

  21. 3.3 双级蒸气压缩式制冷循环的热力计算及运行特性分析 • (2)既定压缩机时中间压力的确定 • 已经选定压缩机好,此时高、低压级的容积比已确定,即值一定,这时可采用容积比插入法求出中间压力

  22. 3.3 双级蒸气压缩式制冷循环的热力计算及运行特性分析 3.3.3 制冷循环的热力计算 • 单位质量制冷量为: q0=h1-h8 • 低压级的理论比功为: w0d=h2-h1 低压级制冷剂的质量流量qmd为: 低压级压缩机的理论功率为

  23. 3.3 双级蒸气压缩式制冷循环的热力计算及运行特性分析 • 3.3.3 制冷循环的热力计算 • 高压级的理论比功为:w0g=h4-h3 • qmg表示高压级制冷剂的质量流量: • qmdh2+qmd (h5h7) +(qmgqmd) h5= qmgh3 • 高压级制冷剂的质量流量为 高压级压缩机的理论功率为

  24. 3.3 双级蒸气压缩式制冷循环的热力计算及运行特性分析 • 3.3.3 制冷循环的热力计算 • 理论循环制冷系数为

  25. 3.3 双级蒸气压缩式制冷循环的热力计算及运行特性分析 • 3.3.4 运行特性分析 • 1. 变工况特性 • (1)蒸发温度的变化对中间压力的影响:

  26. 3.3 双级蒸气压缩式制冷循环的热力计算及运行特性分析 • 两级压缩制冷机的工况变动时的一些特性: • ① 随着t0的升高,压力pc和pm都有不断升高,但pm升高得快; • ② 随着t0的升高,压力比σH和σL都不断下降,但σH下降快; • ③ 随着t0的升高,压力差(pc-pm)减小,(pm-pe)先逐渐增大而后逐渐减小。

  27. 3.3 双级蒸气压缩式制冷循环的热力计算及运行特性分析 • 3.4 复叠式制冷循环 • 定义 • 由两个(或数个)不同制冷剂工作的单级(也可以是多级)制冷系统组合而成。 • 3.4.1 采用复叠式制冷循环的原因 • 1.受制冷剂凝固点的限制 • 2.对制冷循环压力比的限制 • 3.受活塞式压缩机阀门结构特性的限制

  28. 3.3 双级蒸气压缩式制冷循环的热力计算及运行特性分析 3.4.2 复叠式制冷循环

  29. 3.3 双级蒸气压缩式制冷循环的热力计算及运行特性分析

  30. 3.3 双级蒸气压缩式制冷循环的热力计算及运行特性分析 3.4.2 复叠式制冷循环

  31. 3.3 双级蒸气压缩式制冷循环的热力计算及运行特性分析 表3-1 复叠式制冷循环的组合型式与制冷温度和制冷剂种类的关系

  32. 3.3 双级蒸气压缩式制冷循环的热力计算及运行特性分析 • 3.4.3 复叠式制冷循环应用中的一些问题 • 1.停机后低温制冷剂的处理 • 2. 系统的起动 • 3.温度范围的调节 • 思考题 • 1. 为什么单级压缩制冷压缩机的压力比一般不应超过810? • 2. 双级蒸气压缩式制冷循环的形式有哪些? • 3. 一级节流与二级节流相比有什么特点?中间不完全冷却与中间完全冷却相比又有什么特点? • 4. 双级蒸气压缩式制冷系统制冷剂与循环形式如何选择? • 5. 双级蒸气压缩式制冷循环需要确定的主要工作参数有哪些? • 6. 如何确定最佳中间压力? • 7. 蒸发温度、冷凝温度以及容积比的变化对中间压力各有何影响? • 8. 什么是复叠式制冷循环?为什么要采用复叠式制冷循环?

More Related